Pour les MSP

Voyez tout chez vos clients.
Avant qu'ils ne vous appellent.

Une sonde déposée chez chaque client surveille en continu leur réseau, leurs postes et leur sécurité.

Hébergé en Belgique Multi-tenant strict FR · NL · EN
Pourquoi NetScrutiny

Le travail invisible du MSP, enfin visible.

Vous gérez l'IT de PME qui ne comprennent pas pourquoi elles vous paient un forfait.

01

Plus d'appel paniqué le lundi matin

Les alertes proactives vous préviennent avant le client.

02

Un rapport mensuel qui justifie votre forfait

PDF automatique envoyé chaque mois.

03

Un dashboard que le client comprend

Un score de santé sur 100, vert ou rouge.

Fonctionnalités v1

Tout ce qu'il faut, sans rien d'autre.

Conçu pour le quotidien d'un MSP belge.

Monitoring réseau continu

Ping, latence, jitter, perte de paquets.

Inventaire devices

Scanner réseau et détection des nouveaux devices.

Agent Windows léger

Service Windows installable en un clic.

Score de santé sur 100

Cinq catégories pondérées avec donut interactif.

Détection sécurité

DHCP parasite, RDP exposé, certificats SSL.

Alertes email multilingues

Notification immédiate dans la langue du destinataire.

La différence

Souverain. Construit pour vous. Sans dépendance.

Trois choses qui ne sont pas dans la brochure des autres.

Hébergé sur nos serveurs, en Belgique

Pas d'AWS, pas de cloud US.

Construit par un MSP, pour les MSP

betaOne fait votre métier depuis des années.

Multi-tenant strict by design

Chaque MSP ne voit que ses propres clients.

Comment ça marche

Trois étapes. Pas plus.

01

Vous déposez une sonde

Micro-PC ou VM. Tunnel WireGuard chiffré.

02

Données centralisées

Multi-tenant strict.

03

Vous monitorez

Dashboard consolidé multi-clients.

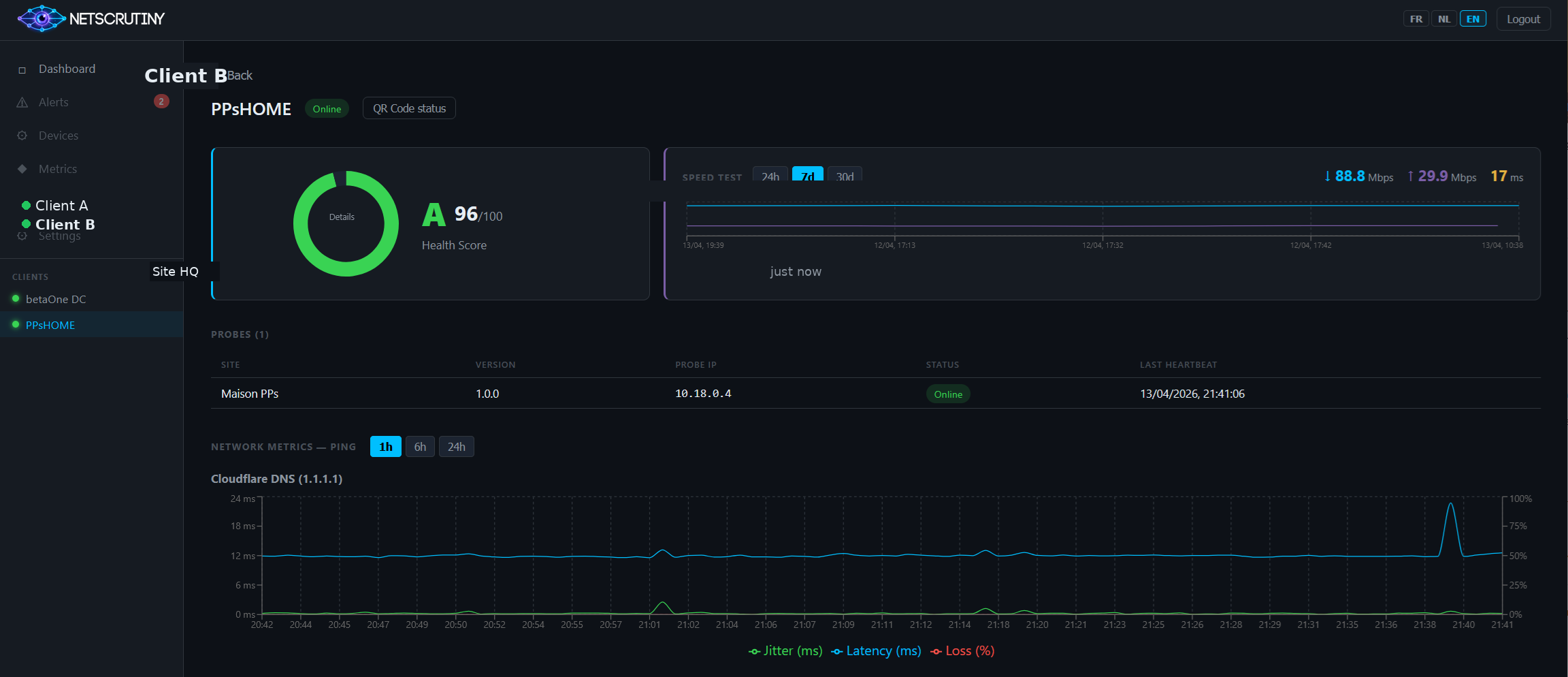
NetScrutiny — dashboard client
Vue client — score de santé et performance réseau
NetScrutiny — inventaire devices
Inventaire devices et alertes actives
NetScrutiny — historique alertes
Historique complet des alertes par sévérité
Modèle commercial

Distribué exclusivement par les partenaires MSP.

NetScrutiny n'est pas vendu en direct aux clients finaux.

  • Forfait mensuel par client ou par partenaire
  • Branding NetScrutiny côté client final, mention betaOne côté partenaire
  • Pas de concurrence : nous ne contactons jamais vos clients
Devenir partenaire

Discutons de vos clients.

betaOne (Beta 1 SRL) est basée à Liège.

Localisation Liège, Belgique
Nous écrire

Un vrai formulaire arrive bientôt.